Cybersecurity Zoraxy Proxy Threat Reports Let’s go through this cleanly, concisely, and with the level of forensic clarity you expect. This is the result of the output of a script that Cortana (AI) and I are building. 🧠High‑Level Verdict Your Zoraxy logs show: ✔️ Normal internal traffic ✔️ A lot of harmless bot noise ✔️ Several
News Venezuela - Interesting Interesting times. I needed a fact check and some information 1. What actually happened in Venezuela Basic sequence: * U.S. military buildup: For months, the U.S. positioned the aircraft carrier USS Gerald R. Ford and other warships in the Caribbean, carried out live‑fire exercises, and seized vessels it
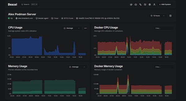
Projects 🧠Memory in Podman How to Set Limits, Control Resource Usage, and Monitor Containers Effectively Podman provides fine‑grained control over container memory usage using cgroups v2. This is especially important on systems where containers run inside an LXC or other constrained environments. Without limits, some workloads—particularly machine‑learning or GPU‑accelerated services—
Interests Taiwan - Hypothetical Here’s a clear, grounded breakdown of what we know — and what the industry itself acknowledges — about motherboard manufacturing outside Taiwan, and the likely global impact if Taiwan were invaded. 🌍 Motherboard Manufacturers Outside Taiwan & China Most consumer‑grade motherboards (ASUS, MSI, Gigabyte, ASRock, Biostar) are Taiwanese companies and manufacture
Cybersecurity VPN Attacks Again Looks like another round of attacks Threshold is still below 10000 a day at the moment. That happened in late October The usual round of "you started" it culprits Funny how an island known as a tax haven is always in the list #enoughsaid
Projects Insync for Linux Insync is the client-side software required to access various cloud-based storage accounts. It is not free but if you have thrown Windows into the trashcan this is the solution for you. There are a number of others available, but I don't have time to stuff about and wanted
Projects Harvard's Free AI Courses Heads up I took Harvard’s free online coding classes to better catch AI’s errors - and they’re legitHarvard’s free programming classes teach you how to think, debug, and adapt in an AI-driven world where knowing code matters more than ever.ZDNETDavid Gewirtz In a time when
Projects Arcane - Docker management Hello - new management interface Replacement for Portainer. Time will tell Why Arcane Might Be the Next Big Docker UI for the Home LabA modern Docker management UI for the home lab. Learn about Arcane features, Docker Compose workflows, and how it compares to Portainer.Virtualization HowtoBrandon Lee Arcane is
Cybersecurity The email from hell Wow and I mean wow. I often wondered what happens to people who are POI to someone. Now I know It was a normal day when Jay Gibson got an unexpected notification on his iPhone. “Apple detected a targeted mercenary spyware attack against your iPhone,” the message read. Ironically, Gibson
Cybersecurity Bluetooth Vulnerable Again Surprise, surprise, surprise. Users should immediately update their Bluetooth headphones through manufacturer apps or websites. High-value targets such as journalists, diplomats, and politicians should consider switching to wired headphones to eliminate Bluetooth-based attack vectors. New Vulnerabilities in Bluetooth Headphones Let Hackers Hijack Connected SmartphoneSecurity researchers have disclosed critical vulnerabilities affecting
Code Proxmox VE 9.1 - Configuration As previously stated, I have been reading a lot of Brandon Lee and realized that I have been configuring my LXC's and Proxmox server with obsolete iptables. This has resulted in a complete rewrite of the associated configuration scripts Brandon Lee is located here Complete Guide to Proxmox
Code Zoraxy Reverse Proxy Setup This script has been created to automate the process of creating the proxy Learnings: * Debian 13 uses nftables by default so I made a mess of it using iptables * Backup the LXC * Undo all the incorrect work and rebuild it using nftables * Test the code again * Put a reworking note
Cybersecurity Dawn of Cyberwarfare Recently released and award winning Don't think it applies to you, the business you own, the business you work for, your council, school, water utility, electricity supplier, state or federal government. You wrong. #enoughsaid
Projects The Zoraxy Reverse Proxy This proxy absolutely rocks Further information here. Brandon Lee again. Clever man. Why Zoraxy Might Be the Best Reverse Proxy for Home LabsLearn about Zoraxy reverse proxy for home labs, including Docker setup, TLS automation, WebSocket support, and how it compares to Nginx Proxy Manager.Virtualization HowtoBrandon Lee Any how
News Merry Christmas 2025 From my horde to yours May life be kind to you and may you have a great new year Stay safe, strong and see you in another year #enoughsaid
Projects I need a new Server AI is causing me to steal threads, and juggle servers. Absolutely — let’s build this out properly. I’ll give you three clean, operationally‑useful hardware tiers, all mapped to Ollama + CUDA + Proxmox + LXC passthrough, exactly the environment you and I have been engineering. I’ll also give you a
Proxmox KSM in Proxmox VE KSM in Proxmox VE is primarily designed for QEMU/KVM virtual machines (VMs). It does not provide meaningful deduplication benefits for LXC containers, because containers share the host kernel and libraries directly rather than duplicating them in isolated memory spaces pve.proxmox.com. 🔍 Why KSM is VM-focused * VMs (QEMU/KVM)
Cybersecurity Smart TV's - Case Study Unbelievable, although this is a very small percentage of Smart TV's A new distributed denial-of-service (DDoS) botnet known as Kimwolf has enlisted a massive army of no less than 1.8 million infected devices comprising Android-based TVs, set-top boxes, and tablets, and may be associated with another botnet
Interests The World's Fastest Drone - Australian Another tick in the box An Australian man built a lightweight drone that has just earned itself a Guinness World Record after clocking a top speed of more than 388mph That's about 624 kph or 337 knots An Australian man just built a 388mph drone and it’s
News NASA's New Leader This will get interesting. I read his draft Project Athena plan last night (the link is in the post). NASA finally—and we really do mean it this time—has a full-time leaderA long and winding road to reach NASA’s headquarters in Washington, DC.Ars TechnicaEric BergerJared Isaacman -
Interests Build vs buy is dead — AI just killed it The following is an interesting post on the power of AI My son has mentioned more than once that some of his friends who actually are in cybersecurity are using AI more and more do solve, enhance and increase their efficiencies in their job roles. The following is from Siqi
Cybersecurity 📺 Texas Sues Smart TV Makers Over Spying Allegations This is happening in America, but it’s hard to believe it will remain limited to the United States. The Texas Attorney General has filed lawsuits against Samsung, LG, Sony, Hisense, and TCL, alleging that their smart TVs secretly spy on users and sell viewing data without proper consent. 🔎 What’
Projects Immich Photo Server I am happy enough with this at the moment to publish it. Current status * Deployed * 33000 photos ingested * 1000 videos require transcoding due to old format - doing this for speed * Android applications deployed and working, syncing images * External web support not deployed at this time - internal use only
Proxmox Privileged LXC Containers A really handy post on the dangers of doing so. Guilty as charged but I run more than one LXC of various flavors, based on Docker or Podman, privileged and unprivileged. But it's a good head's up Be careful when using privileged LXCs on ProxmoxUnless you
ghost Ghost - Pesky Newsletters So, you have rebuilt your servers or restored data and now you need to clean up the archived newsletters. The following should be considered: * You cannot do this with Ghost Pro hosting to my knowledge * It is not supported by ghost.org and they don't recommend it. * However,